DBmarlin is a monitoring platform for databases. The CockroachDB integration with DBmarlin enables DBmarlin to view CockroachDB metrics stored in the crdb_internal
system catalog.
In this tutorial, you will enable the CockroachDB integration in DBmarlin, run a workload on CockroachDB, and visualize data.
For more information about the integration, see the Cockroach Labs blog post.
For more information about using DBmarlin, see the DBmarlin documentation.
Before you begin
You must have the following set up before proceeding with this tutorial:
Step 1. Connect DBmarlin to CockroachDB
Follow the steps in CockroachDB.
Step 2. Run a sample workload
To test the dashboard functionality, use cockroach workload
to run a sample workload on the cluster.
Initialize the workload for MovR, a fictional vehicle-sharing company:
cockroach workload init movr "postgresql://<username>:<password>@<host-address>:26257/movr?sslmode=verify-full&sslrootcert=$HOME/.postgresql/root.crt&options=--cluster%<cluster-id>"
Run the MovR workload for 5 minutes:
cockroach workload run movr --duration=5m <username>:<password>@<host-address>:26257/movr?sslmode=verify-full&sslrootcert=$HOME/.postgresql/root.crt&options=--cluster%<cluster-id>"
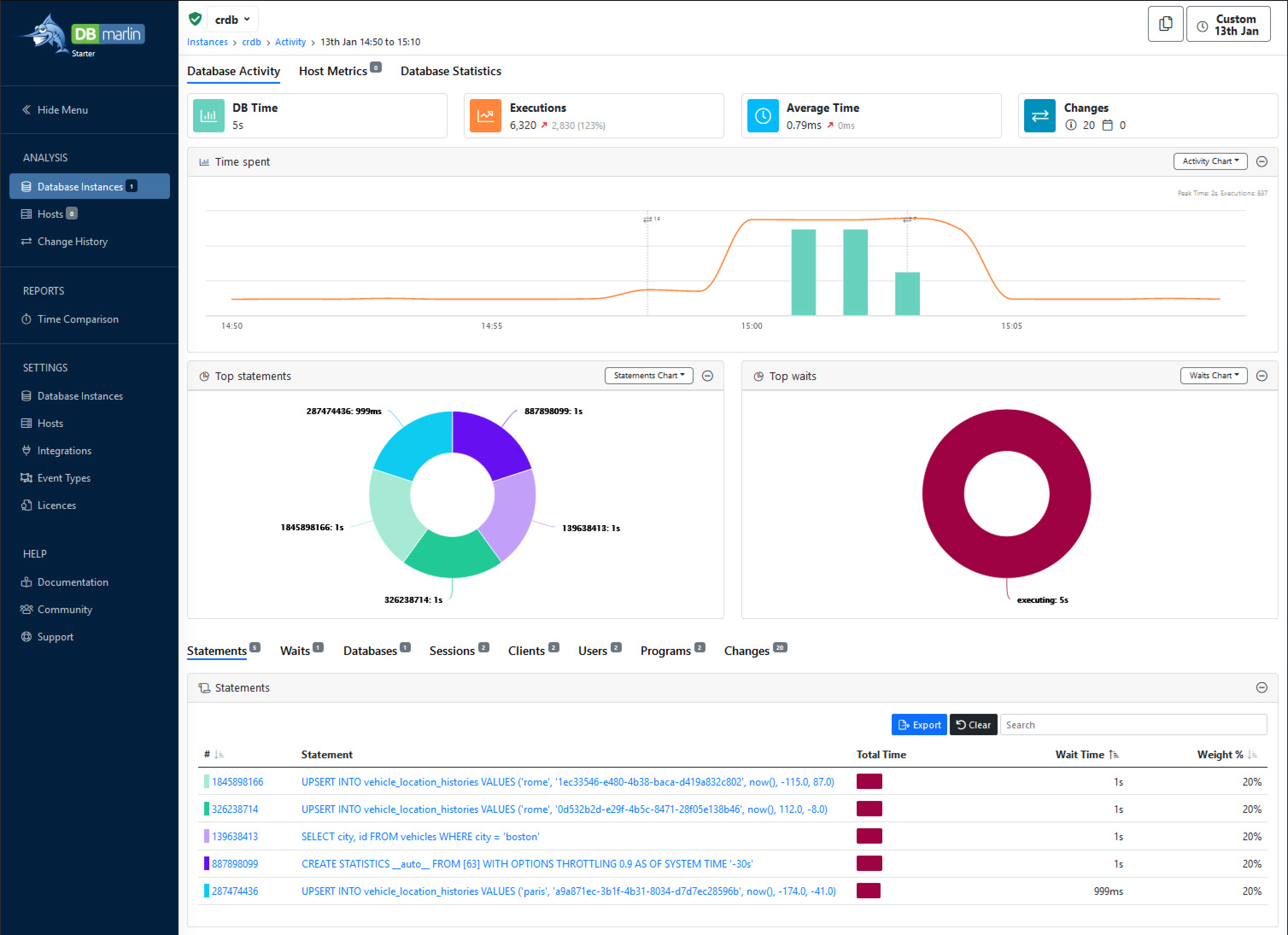
Step 3. View database behavior in DBmarlin
Follow the steps in Instance Dashboard.
When you open the dashboard you'll see :